Shallow API手册
2.3 仪表盘
在默认登录后,会访问到仪表盘页面,当添加了RouterOS设备后会显示一个设备简要信息块。每行3列,也可以改用2列,从v1.1.0beta1对UI界面升级更新:

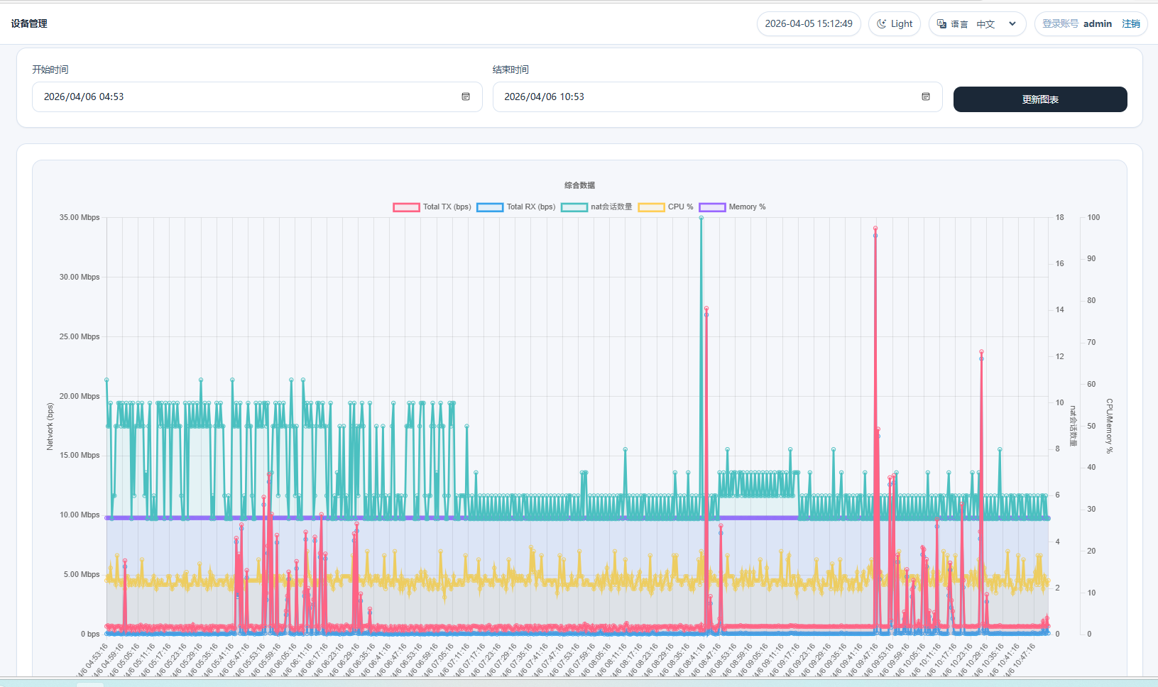
在简要块中,有一个综合图表,用于综合分析RouterOS的性能,通过将设备的总流量(Tx和Rx)与CPU、内存、nat会话数量放入图表进行直观的分析,CPU负载的变化与流量或nat会话数关系情况,以及内存使用变化,为管理员提供对硬件性能提供更有效的分析

Shallow API手册
在默认登录后,会访问到仪表盘页面,当添加了RouterOS设备后会显示一个设备简要信息块。每行3列,也可以改用2列,从v1.1.0beta1对UI界面升级更新:

在简要块中,有一个综合图表,用于综合分析RouterOS的性能,通过将设备的总流量(Tx和Rx)与CPU、内存、nat会话数量放入图表进行直观的分析,CPU负载的变化与流量或nat会话数关系情况,以及内存使用变化,为管理员提供对硬件性能提供更有效的分析
