Shallow API手册
2.2 查看设备详情
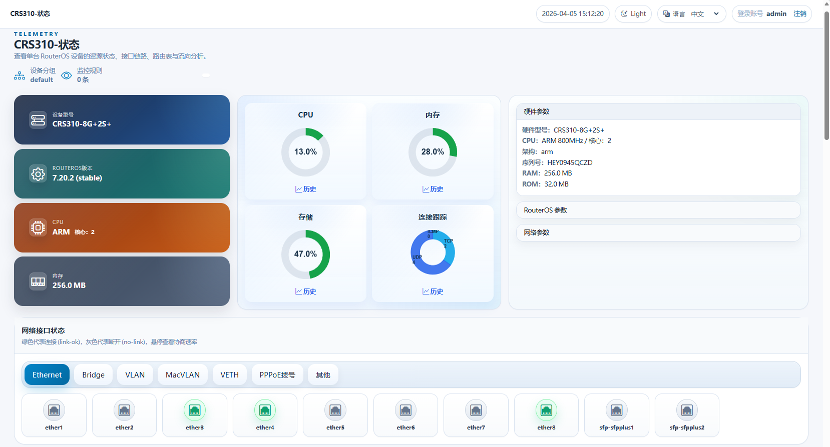
Shallow API添加完成,并成功连接设备后,在设备列表下点击【查看】,RouterOS运行状态,每5秒刷新一次。
运行状态
点击打开后首先看到的页面:

有三栏,
- 第一栏:显示硬件型号,RouterOS版本,CPU型号和内存大小
- 第二栏:CPU、内存、存储和连接跟踪状态
- 第三栏:硬件、RouterOS和一些网络的具体参数
点击网络接口,如ether1,可以查看接口的物理连接状态和IP地址配置

网络接口类型参数显示,支持Ethernet,Bridge,VLAN,MacVLAN,VETH,PPPoE拨号和Wireguard;
路由表查看

根据routing-table分组显示,每表目前仅显示10条路由。
CPU核心状态
这里从RouterOS提取了每核心负载,每核心IRQ负载和每核心存储IO负载的动态图,每5秒刷新

系统状态
记录了如NAT连接数,ARP,DHCP客户端,PPP,Wi-Fi客户端统计数量,以及CPU温度等

在右侧可以看到设备详情
展开后可以看到更详细的硬件、软件和网络信息

网络参数特别说明下:
- NAT:显示了当前RouterOS的NAT连接情况,NAT连接数:里面显示了当前RouterOS使用会话数和支持的最大会话数,以及换算的使用率。
- IPv4/IPv6:包含了IPv4的ARP表最大支持数量,IPv6的领居表支持最大数量,ARP超时时间,IPv4 ECMP策略类型,还有FastPath和FastTrack是否激活
网络接口
网络接口可以看到RouterOS interface下的所有接口的Tx和Rx速率状态,每5秒刷新,可以点击【历史数据】查看以为历史,当前Container容器版本默认使用sqlite数据库,只保留72小时数据,可以修改config.json配置文件切换mysql数据库

历史数据查看,从1.0.5版本开始,支持多种数据类型查看,可以自定义查看时间范围:
- 实时流量 RxBits/TxBits:是采集当前 RouterOS 网络接口的流量。
- 平均流量 RxByteAvg/TxByteAvg:是采集前25秒,和当前接口流量总字节后计算差值的每秒均值,反应25秒的平均流量情况,能更科学的反应一段时间的接口流量数据。
- 丢包均值 RxDropAvg/TxDropAvg:统计因为网络接口队列已满而丢弃的数据数量,反应网络接口处理能力限制。
- 错误均值 RxErrorAvg/TxErrorAvg:网络接口出现错误数据数量,非常有助于网络接口故障分析。
- 队列丢弃均值 TxQueueDropAvg:当流控队列已满后,对Tx方向的数据限制的数量。

数据流分析
数据流分析,是从/ip/firewall/connection中提取的数据,用于分析RouterOS的数据流连接,只显示Top 15的数据,方便管理员做简单的分析
